A operação de uma comercial importadora exige precisão, rastreabilidade e integração entre as diversas áreas da empresa. Da formação do custo de importação à nota de entrada, passando pelos controles de embarques, estoque e financeiro, qualquer falha de sincronização compromete prazos e custos. Mas, com o Gett Pro, software de importação da Gett, é possível ter uma gestão integrada de toda a operação, inteligência fiscal e tributária e automação total das rotinas de importação e venda.
O Gett Pro é uma plataforma que traduz a complexidade do comércio exterior em processos controlados, mensuráveis e interconectados.
Neste texto, mostramos como o Gett Pro atua em cada etapa da importação e por que é a ferramenta mais completa para operações eficientes.

Gestão completa das operações de importação
O Gett Pro atende a todas as etapas do processo de importação, seja por encomenda ou direta, integrando totalmente os módulos operacionais, fiscal e financeiro.
A proposta é, em resumo, possibilitar que a comercial importadora trabalhe em um ambiente único, eliminando retrabalhos, planilhas dispersas e falhas de comunicação entre departamentos internos.
O software de importação da Gett concentra o controle completo das etapas de uma importação, assim sendo, faturamento, estoque, pedidos de venda nacional, expedição, cobrança e financeiro, além de recursos avançados de análise de dados por meio de um BI nativo.

Assim, a gestão não depende de sistemas isolados e passa a operar integrada, com módulos conectados, garantindo ao gestor visibilidade de custos e prazos.
Módulo de Pré-custo de importação
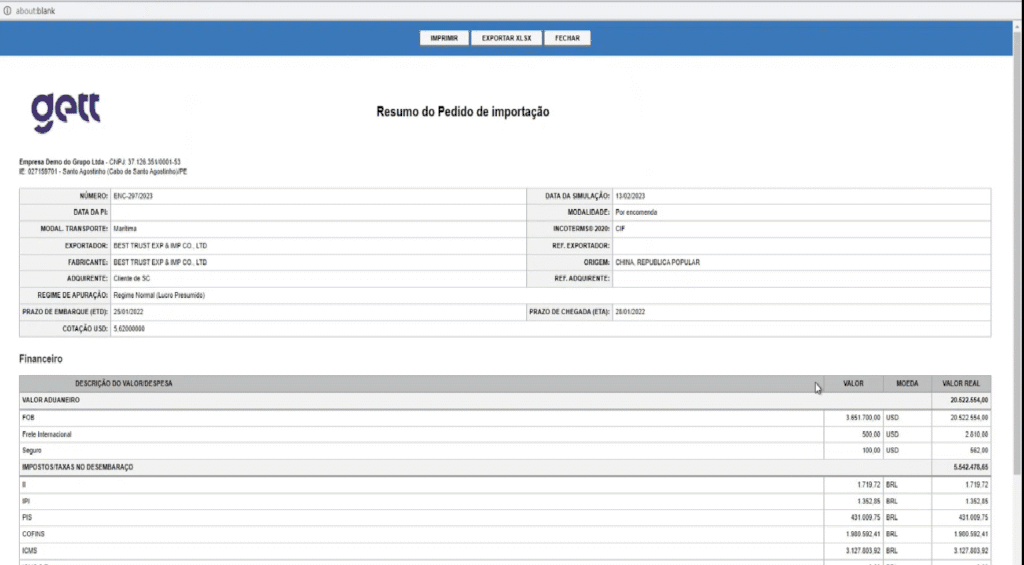
Antes mesmo de efetivar uma compra internacional junto ao fornecedor, a comercial importadora precisa ter uma estimativa de quanto custará cada operação.
O módulo de Pré-custo de importação do Gett Pro foi desenvolvido justamente com o intuito de oferecer essa previsibilidade com segurança técnica e base fiscal atualizada.

O sistema utiliza banco de dados de alíquotas de NCMs atualizado, garantindo cálculo correto de tributos e encargos incidentes na importação em cada etapa.
A partir do cadastro dos produtos no sistema, que pode ser feito de forma manual ou por meio da integração de planilha através da função <importar dados>, a empresa consegue montar um pedido de compra que, através dele, pode ser gerado um resumo do pedido de compra com toda a estimativa de custos envolvidos no processo.
Desse modo, com esses dados, o gestor compara cenários, planeja a operação e define preços antes de enviar o pedido ao fornecedor, centralizando o controle desde o início.
Módulo TEC-Avançada
A classificação fiscal de mercadorias é, certamente, um dos pontos mais sensíveis de uma importação. Um erro de NCM pode gerar recolhimentos a menor ou a maior de impostos, autuações e atrasos no processo.
Por isso, o Gett Pro integra o módulo TEC-Avançada, uma base de informações técnicas e fiscais que assegura a correta classificação das mercadorias.

O módulo reúne dados de NCM, Imposto de Importação, correlação NCM-Naladi, exceções da TEC, notas explicativas, exigências administrativas, acordos internacionais e regulamento aduaneiro.
Assim, a equipe de classificação conta com uma ferramenta completa e atualizada, reduzindo riscos e garantindo mais segurança e precisão às operações.
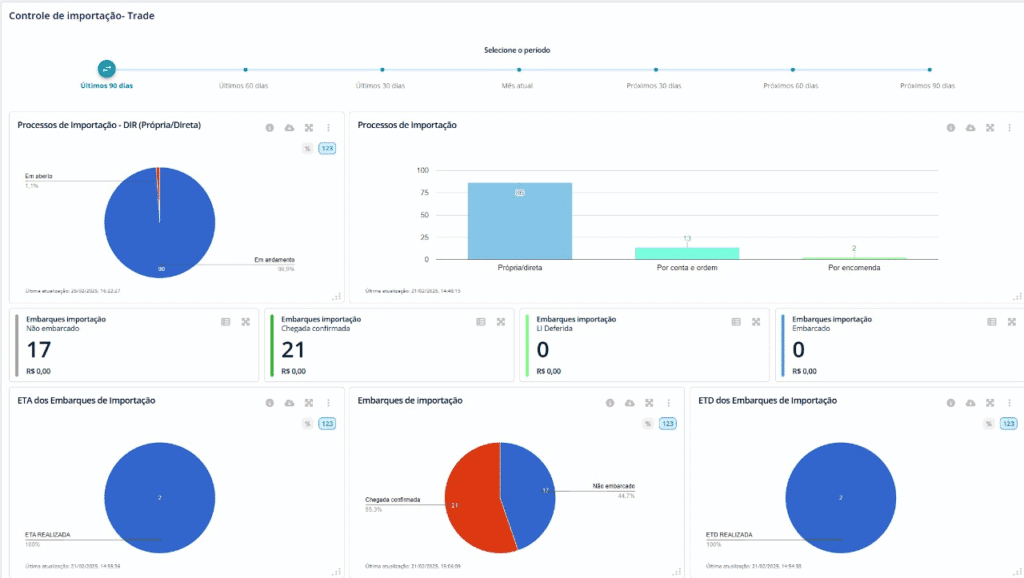
Controle completo do processo de importação
Com o Gett Pro, a comercial importadora controla todo o embarque, desde os documentos iniciais até o registro da Declaração de Importação no módulo de controle.
O sistema opera com robôs que automatizam rotinas, com a atualização de status de cada embarque.

Esse recurso busca dados dos sites dos armadores e companhias aéreas através do número de embarque (Máster/House), integrando e atualizando dados da operação de importação com buscas de hora em hora, e mantendo os processos atualizados quanto ao status da carga.
O software também gera documentações padronizadas em um único clique, o que simplifica o fluxo operacional e aumenta a produtividade.
O Gett Pro atende, portanto, a todas as etapas do processo de importação, seja por encomenda ou direta, integrando assim totalmente os módulos operacionais, fiscal e financeiro.
E um ponto a ser destacado em relação ao aumento de produtividade, de acordo com um estudo realizado pela consultoria McKinsey & Company, as empresas que adotaram a digitalização de processos aumentaram a sua produtividade em até 30%. Esse tipo de levantamento não pode passar despercebido, afinal, é um grande impacto para os resultados gerais de uma empresa.
Automação e inteligência fiscal integradas à emissão de notas fiscais
Um dos grandes diferenciais do Gett Pro é a integração direta com o XML da DI para emissão das notas fiscais de entrada.

Essa funcionalidade garante que todas as informações da importação sejam aplicadas de forma fiel, em outras palavras, evita erros e divergências de dados.
O sistema oferece inteligência fiscal, ajusta cálculos conforme enquadramento e operação, garante tributação correta em cada nota e reduz riscos fiscais e contábeis significativos.
Com o Gett Pro, a comercial importadora abandona sistemas paralelos e centraliza a gestão fiscal, e como resultado, ganha tempo, precisão e segurança alinhada à legislação.
Gestão de estoque e vendas no mercado interno com total integração
Após a nacionalização das mercadorias, o controle eficiente do estoque e da venda é fundamental para manter a lucratividade e o equilíbrio financeiro da importadora.
Nesse sentido, o módulo de estoque do Gett Pro integra-se totalmente ao processo de importação e faturamento, reflete as entradas de produtos, os custos atualizados e a disponibilidade de itens.

Isto é, essa integração garante um controle preciso das quantidades e valores, o que ajuda a evitar rupturas e inconsistências entre o estoque físico e o contábil.
Já o módulo de pedido de venda nacional conecta o estoque ao faturamento, de tal forma que o sistema emita notas fiscais de saída e realize as expedições com base em dados reais e confiáveis.

Acima de tudo, o módulo financeiro registra toda a movimentação de forma automatizada para garantir a gestão de receitas, custos e margens de lucro em tempo real.
Gestão financeira completa e controle da rentabilidade das operações
O módulo financeiro do Gett Pro foi projetado para oferecer visão completa da rentabilidade das operações de importação.
Em síntese, ele consolida despesas, custos e receitas para o acompanhamento detalhado dos resultados por embarque, fornecedor, produto ou cliente.

Com fluxo financeiro integrado, o gestor acessa relatórios de contas a pagar/receber, conciliações, previsão de caixa e análise de lucratividade em um único ambiente.
A integração entre operação e finanças reduz tempo de fechamento, aumenta confiabilidade das informações e oferece subsídios para decisões baseadas em dados reais.
Analytics e BI nativo
Um dos pontos mais valorizados pelas comerciais importadoras é a capacidade de analisar dados com profundidade e agilidade.
O Gett Pro oferece um BI (Business Intelligence) nativo, que transforma as informações operacionais e financeiras em indicadores de desempenho claros e personalizados.
Com dashboards intuitivos, o gestor pode monitorar tempos de processo, custos logísticos, impostos pagos, a rentabilidade por produto ou operação e muito mais.

Essas informações se atualizam em tempo real e permitem que você identifique gargalos, avalie desempenho e realize processos de melhoria.
O BI integrado elimina exportação de dados para ferramentas externas, permitindo análises em ambiente seguro e totalmente conectado às informações da empresa.
Automatização, conformidade e competitividade em um só ambiente
Reunindo módulos operacionais, fiscais e financeiros em um sistema, o Gett Pro oferece automação completa, controle de processos e inteligência para tomada de decisão.
Para as comerciais importadoras, isso significa redução de retrabalho, eliminação de erros manuais, otimização do tempo de resposta e maior precisão nos custos e resultados.
Além da eficiência operacional, o software de importação da Gett assegura a conformidade com as normas e regulamentações aduaneira e fiscal, respaldando o negócio contra riscos e inconsistências.
Com atualização constante de bases fiscais e ferramentas de monitoramento integradas, o Gett Pro mantém a importadora alinhada às exigências legais e melhores práticas.
Em suma, com o Gett Pro, a comercial importadora transforma a sua rotina operacional em um processo automatizado, integrado e seguro, com ganho em eficiência, previsibilidade e rentabilidade.
Quer também transformar a rotina e os resultados da sua empresa? Entre em contato conosco e agende uma demonstração!