Nas operações de importação, desde o momento em que a compra internacional é negociada até a entrega final da mercadoria, são dezenas de etapas envolvidas. São elas: documentos, prazos, cumprimento de normas, regulamentos vigentes e uma comunicação constante entre todos os envolvidos na cadeia logística. Usar a tecnologia como o Gett Pro, software especialista em comércio exterior, garante maior eficiência, transparência, previsibilidade e reduz custos e riscos.
De acordo com a PINTEC Semestral 2022 do IBGE, o benefício mais apontado no uso de tecnologia digital avançada foi a maior flexibilidade em processos administrativos, produtivos e organizacionais (89,8%), seguido pelo aumento da eficiência (87,6%).
Essa pesquisa só reafirma o poder do uso da tecnologia, que contribui para as empresas se destacarem cada vez mais no mercado em relação aos seus concorrentes diretos.
Ao longo deste texto, você verá como o Gett Pro gera vantagens competitivas reais para empresas que trabalham com a importação de mercadorias.

Gestão centralizada e visão total das operações
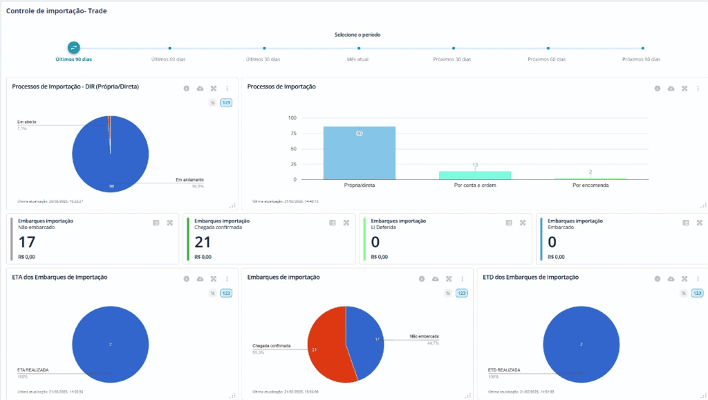
Um dos maiores desafios das importadoras é lidar com dados dispersos em planilhas, e-mails e controles manuais, que reduzem a visibilidade e ampliam riscos de erros. Portanto, o Gett Pro foi desenvolvido para resolver esse problema.
Assim, o software de importação da Gett integra todas as fases da operação em um único ambiente, por meio de módulos contratados. Desde o pré-custo de importação até a emissão da nota fiscal de entrada. Cada etapa é registrada e acompanhada de forma estruturada, o que garante rastreabilidade e controle em tempo real.

Com a gestão centralizada, a importadora visualiza todos os processos, acompanha indicadores, custos e embarques, controla despesas e agiliza decisões com transparência e eficiência.
Automação de tarefas e redução de erros operacionais
Processos manuais atrasam, geram falhas e reduzem a produtividade. Ao automatizar tarefas repetitivas, o Gett Pro libera o time de comércio exterior para focar em análise e estratégia.
Nesse sentido, o software da Gett, especializado em importadores e tradings, permite cadastros automáticos, importação de dados, geração de documentos e controle de prazos, reduzindo o esforço operacional.
Além disso, o sistema realiza validações automáticas que ajudam a identificar inconsistências antes que elas se tornem problemas, como divergências de NCM, CFOP ou dados de DI/DUIMP.
Esse nível de automação garante produtividade, segurança e conformidade nas informações enviadas aos sistemas governamentais, evitando multas e atrasos por erros de digitação ou preenchimento.
Compliance aduaneiro
No comércio exterior, conformidade é sinônimo de segurança, pois normas e regulamentos mudam com frequência e manter-se atualizado exige atenção constante.
O Gett Pro incorpora mecanismos de compliance que ajudam as empresas a operar dentro dos parâmetros legais. O sistema oferece acesso a NCMs atualizadas, correlações, exceções da TEC e acordos internacionais no módulo “TEC Avançada”, permitindo atuação conforme regras vigentes e sem autuações.

Além disso, o Gett Pro disponibiliza uma solução para o preenchimento do Catálogo de Produtos para atender às exigências do governo quanto ao Novo Processo de importação (NPI).
A ferramenta simplifica o processo, tornando-o ágil e eficaz. Além de facilitar o cadastro de características, fabricantes e descrições, o sistema usa IA para preencher atributos da NCM e acelerar a criação do catálogo.
Planilhas dinâmicas, pastas de integração independentes e logs de validação garantem praticidade, rastreabilidade e agilidade na atualização do Catálogo de Produtos com total exatidão.
Indicadores, relatórios e inteligência de dados
A boa gestão depende de informação confiável, no entanto, em muitas empresas, os dados de importação permanecem dispersos em planilhas ou registros isolados, o que dificulta a análise e impede a visão global dos resultados.
O Gett Pro, com o intuito de transformar esses dados em informações estratégicas por meio de seu módulo “Analytics”, disponibiliza indicadores personalizados por módulo que fornece uma painel de dashboards sofisticados para a análise de dados.

Com este módulo, o gestor consegue acompanhar custos por operação, tempo médio de desembaraço aduaneiro, desempenho de fornecedores e muito mais.
Esses relatórios permitem comparar períodos, identificar gargalos e projetar cenários, com a finalidade de oferecer subsídios concretos para a tomada de decisão.
Assim sendo, a empresa deixa de atuar de forma reativa e passa a planejar suas operações com base em dados reais e atualizados.
Integração entre setores
Um dos diferenciais do Gett Pro é a integração entre os diferentes setores da empresa envolvidos na operação de importação.
A ferramenta permite a comunicação e o compartilhamento de informações entre as áreas internas, como compras, financeiro, fiscal e expedição.
Essa integração reduz ruídos na comunicação, evita retrabalho e garante que todos os envolvidos estejam alinhados com as mesmas informações. O resultado é uma operação mais fluida, com redução de tempo e aumento da confiabilidade.
Além disso, o software de importação da Gett pode ser integrado com ERPS, e-commerce, Marketplace e WMS, criando um fluxo contínuo de dados e eliminando a necessidade de digitação duplicada.
Redução de custos e aumento da eficiência operacional
O uso do Gett Pro impacta diretamente os custos operacionais da importadora. A automação de processos, o controle rigoroso dos prazos e a diminuição de erros geram economia de tempo e recursos, que posteriormente, se reflete em uma operação mais eficiente e lucrativa.
Com o acompanhamento de todos os custos de forma detalhada e indicadores de performance, é possível identificar pontos de desperdício, renegociar contratos e otimizar etapas logísticas.
Além disso, o controle de tributos e despesas acessórias permite uma gestão financeira mais precisa e transparente, o que facilita o planejamento orçamentário e o fluxo de caixa.
As empresas que utilizam o Gett Pro reduzem significativamente o tempo de processamento das importações e garantem maior previsibilidade sobre o andamento de suas cargas, o que reduz custos indiretos e melhora a eficiência do negócio.
Visibilidade, controle e previsibilidade
Ter informação em tempo real é decisivo em operações internacionais. O Gett Pro oferece painéis intuitivos e atualizações instantâneas, permitindo acompanhar cada etapa da importação.
Essa visibilidade total evita surpresas, e sobretudo, permite planejar melhor as etapas subsequentes e dá mais tranquilidade na gestão do processo.
Sem falar que o histórico completo das operações garante rastreabilidade total, posto que é essencial tanto para auditorias quanto para análises internas de desempenho.
Experiência do usuário e suporte especializado
A tecnologia só faz sentido quando é simples de usar. Por isso, o Gett Pro foi desenvolvido com interface intuitiva e navegação prática, pensada para que o usuário encontre rapidamente as informações que precisa. Mesmo sendo uma ferramenta completa, seu design funcional torna a operação fácil e acessível.
Outro ponto forte é o suporte especializado oferecido pela equipe da Gett, que é formada por profissionais experientes em comércio exterior e tecnologia, o que garante atendimento técnico qualificado e suporte consultivo, de forma a ajudar o cliente a aproveitar ao máximo o potencial da plataforma.
Essa combinação entre tecnologia e acompanhamento humano cria uma experiência diferenciada para o usuário tanto quanto fortalece o relacionamento entre a Gett e seus clientes.
Potencialize o seu tempo e de sua equipe com o Gett Pro
Ao adotar o Gett Pro, sua empresa ganha tempo, reduz custos, aumenta a segurança das informações e fortalece sua capacidade de competir em um mercado cada vez mais exigente.
Na prática, isso significa mais eficiência operacional, maior controle sobre os resultados e mais confiança em cada etapa da importação.
Quer saber quanto o Gett Pro pode potencializar o seu tempo e de sua equipe? Entre em contato conosco e agende uma demonstração do Gett Pro!